BITCOIN NUEVO MAXIMO HISTORICO 120.756$
Mt. Gox Realiza Grandes Transferencias de Bitcoin en una Serie de Movimientos Significativos
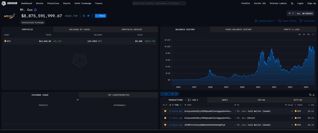
En el mundo de las criptomonedas, cada movimiento importante es observado con gran interés. Recientemente, Mt. Gox, la infame plataforma de intercambio de criptomonedas que sufrió uno de los mayores hackeos en la historia de Bitcoin, ha realizado una serie de transferencias significativas. Según los datos proporcionados por Arkham, estas transacciones podrían tener implicaciones importantes para el mercado de criptomonedas.
CRIPTO/DEFI/WEB3ARTICULOS DESTACADOS
Mauri Salas
7/16/20243 min leer
Primeros Movimientos de Prueba
Todo comenzó con una transferencia de prueba de 0,021 BTC, un movimiento pequeño pero indicativo. Esta transferencia de prueba se realizó para asegurarse de que el sistema estuviera funcionando correctamente antes de proceder con movimientos de mayor envergadura.
Transferencias Mayores
Pocos minutos después de la transferencia de prueba, Mt. Gox transfirió 526,9 BTC, equivalentes a 33,6 millones de dólares, a una dirección no marcada (1HRApr...GPv3b2). Este fue solo el comienzo de una serie de movimientos significativos:
Transferencia de 526,9 BTC: Valorada en 33,6 millones de dólares, esta transferencia inicial marcó el inicio de una serie de movimientos grandes.
Transferencia de 42.580 BTC: Diez minutos más tarde, Mt. Gox transfirió 42.580 BTC, por un valor de 2.700 millones de dólares, a otra dirección (18vjnB...HDct9b).
Transferencia de 91.750 BTC: Finalmente, se transfirieron 91.750 BTC, por un valor de 5.900 millones de dólares, completando una serie de movimientos que suman miles de millones de dólares.
Implicaciones para el Mercado
Estas transferencias masivas han generado especulación y preocupación en el mercado de criptomonedas. La reactivación de fondos de Mt. Gox, que ha estado en proceso de reembolso a los acreedores desde su colapso en 2014, podría tener varios efectos:
Volatilidad del Mercado: La liberación de grandes cantidades de Bitcoin en el mercado puede aumentar la volatilidad. Los inversores estarán atentos a cualquier signo de venta masiva.
Impacto en el Precio de Bitcoin: La posibilidad de que grandes cantidades de Bitcoin sean vendidas podría ejercer presión a la baja sobre el precio.
Confianza del Inversor: Estas transferencias también pueden influir en la percepción y confianza de los inversores respecto a la gestión de activos por parte de plataformas históricas como Mt. Gox.
Historias Reales y Anécdotas
Historia de Akira, un Acreedor de Mt. Gox
Akira es uno de los muchos acreedores afectados por el colapso de Mt. Gox en 2014. "He estado esperando años para recuperar mis fondos", dice Akira. "Estas transferencias me dan esperanza de que finalmente podré recuperar parte de lo perdido." Sin embargo, también expresa preocupación por el impacto que la liberación de estos fondos podría tener en el mercado.
Historia de Sarah, una Inversora en Bitcoin
Sarah, una inversora activa en Bitcoin, sigue de cerca los movimientos de grandes cantidades de criptomonedas. "Cuando vi las noticias sobre las transferencias de Mt. Gox, supe que habría un impacto en el mercado", comenta. "Este tipo de movimientos siempre genera incertidumbre y volatilidad, lo que puede ser tanto una oportunidad como un riesgo."
Tips para Inversores Ante Movimientos Significativos
Para aquellos que están invirtiendo en criptomonedas, aquí hay algunos consejos prácticos para navegar por períodos de volatilidad:
Mantén la Calma: No tomes decisiones impulsivas basadas en movimientos de mercado a corto plazo. 🧘♂️
Diversifica tu Portafolio: No pongas todos tus fondos en una sola criptomoneda o inversión. 📊
Infórmate y Sigue las Noticias: Mantente al tanto de las noticias y actualizaciones sobre grandes movimientos y su impacto potencial. 📰
Consulta con Expertos: Si estás inseguro, consulta con asesores financieros o expertos en criptomonedas. 📞
Opinión Personal
Desde mi perspectiva, las recientes transferencias de Mt. Gox son un recordatorio de la naturaleza impredecible y dinámica del mercado de criptomonedas. Es esencial que los inversores estén bien informados y preparados para la volatilidad. Recuerdo un caso similar hace unos años, cuando una gran cantidad de Bitcoin se movió de una billetera inactiva, causando una fluctuación significativa en el precio. La lección aquí es clara: siempre estar preparado para lo inesperado.
Preguntas Frecuentes
¿Por qué Mt. Gox está transfiriendo grandes cantidades de Bitcoin ahora?
Estas transferencias podrían estar relacionadas con el proceso continuo de reembolso a los acreedores tras el colapso de Mt. Gox en 2014. 💼
¿Cómo pueden afectar estas transferencias al precio de Bitcoin?
La liberación de grandes cantidades de Bitcoin puede aumentar la volatilidad del mercado y ejercer presión a la baja sobre el precio si se venden grandes cantidades. 📉
¿Qué debo hacer si veo grandes movimientos en el mercado de criptomonedas?
Mantén la calma, diversifica tus inversiones y mantente informado sobre las noticias y actualizaciones del mercado. 📰
Conclusión
Las transferencias recientes de Mt. Gox han captado la atención del mundo criptográfico, destacando la necesidad de regulación y vigilancia en este espacio. Mientras los inversores esperan más claridad sobre el destino de estos fondos, es crucial mantenerse informado y preparado para cualquier fluctuación del mercado.
Contacts
Socials
Copyright © 2024 MillenialsGME

